ラックとセキュア、マスク着用でもAI機能が 部外者を判断してのぞき見を防ぐ 「顔認証のぞき見ブロッカー」の最新版を提供

~インシデントを集中管理するエンタープライズ管理機能を追加し ソーシャルハッキングリスクを可視化~

株式会社ラック(本社:東京都千代田区、代表取締役社長:西本 逸郎、以下 ラック)と株式会社セキュア(本社:東京都新宿区、代表取締役社長:谷口 辰成、以下 セキュア)は、AI技術を活用した顔認証機能でパソコンをのぞき見から防止するソリューション「顔認証のぞき見ブロッカー」の最新版を、本日10月7日より提供します。

コロナ禍の影響を受け、多くの企業が事業活動を制限されました。社員に在宅や遠隔オフィスでの業務を推奨する企業が56%を超える※1など、テレワークが広く浸透しています。一方で、カフェやコワーキングスペース、新幹線、通勤電車などの第三者と共有する環境ではのぞき見などのソーシャルハッキングリスクが心配され、総務省テレワークセキュリティガイドライン※2でも画面のぞき見に関するトラブル事例として注意喚起されています。「顔認証のぞき見ブロッカー」は、パソコン画面のぞき見リスク対策製品として注目され、緊急事態宣言が発令された2020年のお問い合わせ数は前年対比で約9倍、約20社の企業に導入されています。

※1 テレワーク実施率調査結果|東京都
https://www.metro.tokyo.lg.jp/tosei/hodohappyo/press/2021/05/07/10.html
※2 総務省「テレワークセキュリティガイドライン 第4版」
https://www.soumu.go.jp/main_content/000545372.pdf

すでに顔認証のぞき見ブロッカーを導入いただいた企業を中心に、新行動様式に向けたマスク着用での顔認証精度の向上など、管理者による集中管理機能の強化、サブスクリプション契約への対応などの要望が届きました。今回、これらに対応した機能の強化を実施、本日より、新バージョンとして提供を開始いたします。

●顔認証のぞき見ブロッカーとは
顔認証のぞき見ブロッカーは、パソコン画面のぞき見リスク対策製品です。パソコンに内蔵あるいはUSBで接続されたカメラ機能を活用し、パソコン画面をのぞきこむ人物の顔認証を行い、事前に登録された人物以外が映り込んだ場合に、警告を発し画面をスクリーンロックする製品です。
※のぞき見ブロッカー詳細ページ: https://www.lac.co.jp/solution_product/nozokimiblocker.html

のぞき見イメージ
のぞき見イメージ

●新バージョンで強化または追加された機能
1. マスク着用時でも顔認証機能の強化で部外者を検知
在宅勤務やシェアオフィス利用時を含め、テレワークでの業務時間においても、マスクによる感染予防は不可欠なシーンが増えています。新バージョンでは、ユーザがマスクを着用した状態においても、本人確認が可能となるようAIによる顔認証機能を強化しました。これにより、ユーザには、マスクの着脱を意識するストレスなく、のぞき見を防止できます。

ユーザがマスク着用した状態においても本人確認が可能
ユーザがマスク着用した状態においても本人確認が可能

2. 大規模な導入にも対応可能な集中管理機能の追加
テレワークや在宅勤務が広く普及する中で、企業のシステム管理者が各パソコン上のソフトウェアが正しく動作しているかを統合的かつリアルタイムに把握したいという要望が、大規模な導入を希望する企業から寄せられました。新バージョンでは、クラウドモデルによる管理コンソールを提供することで、これらのニーズに対応しました。

システム管理者による設定管理
システム管理者による設定管理
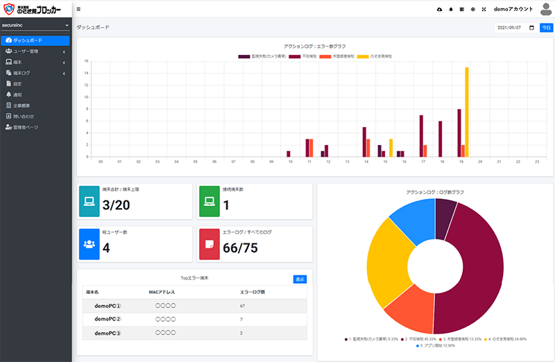
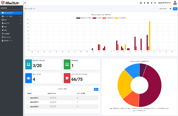
システム管理者によるログ管理
システム管理者によるログ管理

3. のぞき見インシデントに関する情報を集約し、事故調査を支援
のぞき見インシデント(事故)発生を検知した際に、カメラの撮影画像およびパソコン表示画面のスクリーンショットを管理コンソールで確認することが可能です。漏洩した情報の調査ができるため、重要な証拠を記録することができます。企業のセキュリティ事故対応力を高めます。

管理コンソール画面
管理コンソール画面

4. 企業が管理しやすいサブスクリプション契約
企業からの要望を受け、新バージョンより月額で利用できるサブスクリプション契約にて提供します。いつでも必要な時に必要なだけ利用していただくことが可能となりました。利用料金は1ユーザ1,250円/月(税別)、基本契約期間は1年間となります。

ラックとセキュアは、新様式などの社会変化で顕在化した課題に迅速に対応することや、働き方改革を進める企業への業務変革やIT活用の支援に取り組み、のぞき見などのソーシャルハッキングリスク対策に寄与していきます。

■株式会社セキュアについて( https://secureinc.co.jp/ )
セキュアは、「AI×セキュリティで新しい価値を創る」をビジョンに、顔認証などの入退室管理や、監視カメラシステムにAI(画像認識)技術を掛け合わせた付加価値の高いソリューションを提供しています。中小から大手企業まで過去5,000社以上の導入実績があり、性能・コスト・安定性を考慮したシステムの設計や設置環境までの最適化をサポート。あらゆる空間の安心・安全と最適なソリューションをご提案します。

■株式会社ラックについて( http://www.lac.co.jp/ )
ラックは、システムインテグレーションとサイバーセキュリティの豊富な経験と最新技術で、社会や事業の様々な課題を解決するサービスを提供しています。創業当初から金融系や製造業など日本の社会を支える基盤システムの開発に携わり、近年ではAIやクラウド、テレワークなどDX時代に適した最新のITサービスも手掛けています。また、日本初の情報セキュリティサービス開始から25有余年にわたり、国内最大級のセキュリティ監視センターJSOC、サイバー救急センター、脆弱性診断、ペネトレーションテストやIoTセキュリティなど常に最新のサイバー攻撃対策や事故対応の最前線に立ち、情報セキュリティ分野のリーディング企業としても成長を続けています。

* ラック、LACは、株式会社ラックの国内及びその他の国における登録商標または商標です。
* その他、記載されている会社名・団体名、製品名などは、各社の登録商標または商標です。
* 記載されている情報は、発表時点のものです。その後予告なしに変更となる場合があります。


AIが記事を作成しています